繼電器是利用低電壓、弱電流電路的通斷,來間接控制高電壓、強電流電路的裝置。電磁繼電器就是利用電磁鐵來控制工作電路的一種開關。

在電力系統的被保護元件發生故障時,繼電保護裝置應能自動、迅速、有選擇地將故障元件從電力系統中切除,以保證無故障部分迅速恢復正常運行,并使故障元件免于繼續遭受損害。減少停電范圍;到90年代初集成電路及大規模集成電路保護的研制、生產、應用處于主導地位,目前正在研究面向智能信息處理的計算機繼電保護時代。
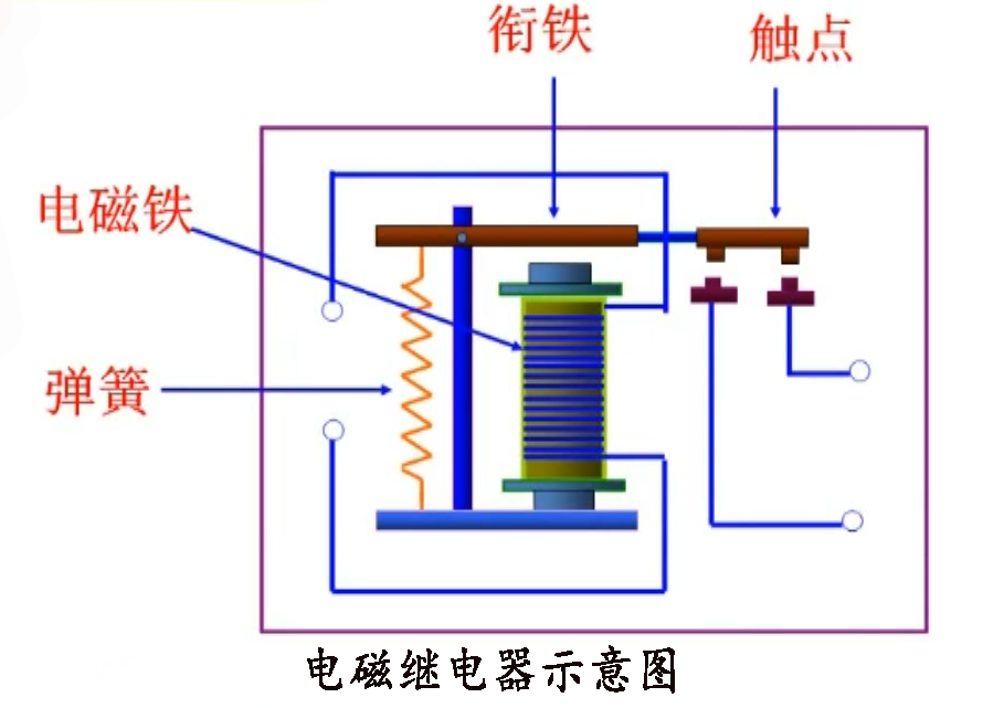
電磁繼電器一般由鐵芯、線圈、銜鐵、觸點簧片等組成的。只要在繼電器模組線圈兩端加上一定的電壓,線圈中就會流過一定的電流,從而產生電磁效應,銜鐵就會在電磁力吸引的作用下克服返回彈簧的拉力吸向鐵芯,從而帶動銜鐵的動觸點與靜觸點(常開觸點)吸合。

當線圈斷電后,電磁的吸力也隨之消失,銜鐵就會在彈簧的反作用力返回原來的位置,使動觸點與原來的靜觸點(常閉觸點)釋放。這樣吸合、釋放,從而達到了在電路中的導通、切斷的目的。對于繼電器的“常開、常閉”觸點,可以這樣來區分:繼電器線圈未通電時處于斷開狀態的靜觸點,稱為“常開觸點”;處于接通狀態的靜觸點稱為“常閉觸點”。繼電器一般有兩股電路,為低壓控制電路和高壓工作電路。
主要作用:
擴大控制范圍:例如,多觸點繼電器模塊控制信號達到某一定值時,可以按觸繼電器模塊點組的不同形式,同時換接、開斷、接通多路電路。

放大:例如,靈敏型繼電器、中間繼電器等,用一個很微小的控制量,可以控制很大功率的電路。
綜合信號:例如,當多個控制信號按規定的形式輸入多繞組繼電器時,經過比較綜合,達到預定的控制效果。
自動、遙控、監測:例如,自動裝置上的繼電器與其他電器一起,可以組成程序控制線路,從而實現自動化運行。